ÒøÐÐÊý¾ÝÇå¾²Ì¬ÊÆÊµ¼ù£ºÍû¼ûΣº¦ÊÇÏÈÊÖ£¬£¬£¬£¬£¬£¬£¬ÊØ×¡µ×ÏßÊÇÓ²ºË
Ðû²¼Ê±¼ä 2025-11-21Êý×Ö»¯À˳±ÕýÉî¿ÌÖØËܽðÈÚÐÐÒµ£¬£¬£¬£¬£¬£¬£¬Ã¿Ò»´ÎתÕË¡¢Àí²Æ¡¢´û¿îÓªÒµ±³ºó£¬£¬£¬£¬£¬£¬£¬¶¼Éæ¼°º£Á¿Ãô¸ÐÊý¾ÝµÄÁ÷ת¡£¡£¡£¡£¡£¡£¡£ÕâЩÊý¾Ý²»µ«¹Øºõ¿Í»§Òþ˽Ó빤ҵÇå¾²£¬£¬£¬£¬£¬£¬£¬¸üÖ±½Ó¹ØÏµµ½½ðÈÚÎȹÌÓëÃñÉú°ü¹Ü¡£¡£¡£¡£¡£¡£¡£
½üÄêÀ´£¬£¬£¬£¬£¬£¬£¬Ëæ×Å¡¶ÒøÐаü¹Ü»ú¹¹Êý¾ÝÇå¾²ÖÎÀí²½·¥¡·£¨½ð¹æ¡²2024¡³24ºÅ?£©ÒÔ¼°¡¶ÖйúÈËÃñÒøÐÐÓªÒµÁìÓòÊý¾ÝÇå¾²ÖÎÀí²½·¥¡·£¨ÖйúÈËÃñÒøÐС²2025¡³µÚ3ÏÂÁµÈÏà¼ÌÐû²¼£¬£¬£¬£¬£¬£¬£¬Ã÷È·ÒªÇóÒøÐС°½¨ÉèÁýÕÖÊý¾ÝÈ«ÉúÃüÖÜÆÚµÄΣº¦¼à²â»úÖÆ£¬£¬£¬£¬£¬£¬£¬ÊµÏÖΣº¦Ôçʶ±ð¡¢ÔçÔ¤¾¯¡¢Ôç´¦Öóͷ£¡±¡£¡£¡£¡£¡£¡£¡£
ÔÚ´ËÅä¾°Ï£¬£¬£¬£¬£¬£¬£¬Ä³ÒøÐÐÔÚÍÆ½øÊý×Ö»¯×ªÐÍÀú³ÌÖУ¬£¬£¬£¬£¬£¬£¬Éî¿ÌÊìϤµ½Êý¾ÝÇå¾²ÒѲ»ÔÙÊǺǫ́ÊÖÒÕÎÊÌ⣬£¬£¬£¬£¬£¬£¬¶øÊÇÃæÏò¿Í»§µÄ½¹µãЧÀÍÔÊÐí£¬£¬£¬£¬£¬£¬£¬¡°Íû¼ûΣº¦¡±Êǽ¨Éè¿Í»§ÐÅÈεĻù´¡£¡£¡£¡£¡£¡£¡£¬£¬£¬£¬£¬£¬£¬¡°ÊØ×¡µ×Ïß¡±ÔòÊÇάϵºã¾Ã¹ØÏµµÄÓ²ºË°ü¹Ü¡£¡£¡£¡£¡£¡£¡£È»¶ø£¬£¬£¬£¬£¬£¬£¬¸ÃÒøÐÐÔÚÊý¾ÝÇå¾²ÖÎÀíʵ¼ùÖÐÈÔÃæÁÙÒÔÏÂÌôÕ½£º
Ò»ÊÇÊý¾Ý×ʲúÅÌ»õ¸ß¶ÈÒÀÀµÈ˹¤²Ù×÷£¬£¬£¬£¬£¬£¬£¬È±·¦×Ô¶¯»¯¡¢ÖÇÄÜ»¯µÄ×ʲú·¢Ã÷Óë·ÖÀ๤¾ß£¬£¬£¬£¬£¬£¬£¬µ¼ÖÂÅÌ»õЧÂʵ͡¢ÁýÕÖ²»È«¡¢¸üÐÂÖͺ󡣡£¡£¡£¡£¡£¡£²»µ«ÈÝÒ×·ºÆðÎ󱨡¢Â©±¨µÈÎÊÌ⣬£¬£¬£¬£¬£¬£¬¸üÄÑÒÔʵÏÖ¶ÔÊý¾Ý×ʲúµÄʵʱ¸ÐÖªÓ붯̬ÖÎÀí£¬£¬£¬£¬£¬£¬£¬ÎÞ·¨ÓÐÓÃÖ§³ÖÊý¾ÝÖÎÀí¡¢ºÏ¹æÉ󼯼°Çå¾²·À»¤µÈÒªº¦ÓªÒµÐèÇ󣻣»£»
¶þÊÇÊý¾ÝÔÚÊÕÂÞ¡¢´æ´¢¡¢´¦Öóͷ£¡¢¹²Ïí¡¢Ïú»ÙµÈ»·½ÚÖÐÆµÈÔÁ÷¶¯£¬£¬£¬£¬£¬£¬£¬È±·¦¶ÔÊý¾ÝÈ«ÉúÃüÖÜÆÚÁ÷ת·¾¶µÄÓÐÓÃ×·×ÙÓë¿ÉÊÓ»¯ÄÜÁ¦¡£¡£¡£¡£¡£¡£¡£Êý¾ÝȪԴ¡¢Á÷ת·¾¶ÓëʹÓùæÄ£ÄÑÒÔ×¼È·ÕÆÎÕ£¬£¬£¬£¬£¬£¬£¬µ¼ÖÂÊý¾ÝѪԵ²»Çå¡¢ÔðÈνçÏßÄ£ºý£¬£¬£¬£¬£¬£¬£¬±£´æÀÄÓÃÓëй¶Σº¦£»£»£»
ÈýÊÇÏÖÓÐÇ徲ϵͳÆÕ±éȱ·¦Õë¶ÔÃô¸ÐÊý¾ÝµÄÖÇÄÜʶ±ð¡¢·Ö¼¶·ÖÀ༰ÐÐΪÆÊÎöÄÜÁ¦£¬£¬£¬£¬£¬£¬£¬ÄÑÒÔ×Ô¶¯·¢Ã÷Òì³£»á¼û¡¢Ô½È¨²Ù×÷¡¢¸ßƵÏÂÔØ¡¢·ÇÊÚȨÍâ·¢µÈ¸ßΣº¦ÐÐΪ¡£¡£¡£¡£¡£¡£¡£Í¬Ê±£¬£¬£¬£¬£¬£¬£¬¶ÔÍøÂçÁ÷Á¿ÖеÄÊý¾ÝÄÚÈÝȱ·¦Éî¶ÈÆÊÎö£¬£¬£¬£¬£¬£¬£¬ÎÞ·¨ÊµÊ±Ê¶±ðDZÔÚµÄÊý¾Ýй¶ͨµÀ£¨Èçͨ¹ýAPIµÈ·½·¨£©£¬£¬£¬£¬£¬£¬£¬µ¼ÖÂÇå¾²ÏìÓ¦Öͺ󡣡£¡£¡£¡£¡£¡£
Èýºàáé¾¶
´òÔìÒøÐÐÊý¾ÝÇ徲Σº¦¼à²â¼Æ»®
ΪӦ¶ÔÉÏÊöÌôÕ½£¬£¬£¬£¬£¬£¬£¬°ÙÀÖ²©Á¬Ïµ¸ÃÒøÐÐÏÖʵӪҵÐèÇ󣬣¬£¬£¬£¬£¬£¬ÍƳöÒøÐÐÊý¾ÝÇ徲Σº¦¼à²â½â¾ö¼Æ»®£¬£¬£¬£¬£¬£¬£¬Î§ÈÆ¡° Êý¾Ý×ʲú²â»æ¡¢·ÖÀà·Ö¼¶ÒÔ¼°Êý¾ÝÁ÷תΣº¦¼à²â ¡±Èýºàáé¾¶£¬£¬£¬£¬£¬£¬£¬ÖúÁ¦ÒøÐÐʵÏÖ´Ó±»¶¯ÏìÓ¦µ½×Ô¶¯¹Ü¿ØµÄת±ä¡£¡£¡£¡£¡£¡£¡£
Ò»¡¢ÒÔÊý¾ÝΪÖÐÐÄ£¬£¬£¬£¬£¬£¬£¬»æÖÆ¡°Ãô¸ÐÊý¾ÝµØÍ¼¡±
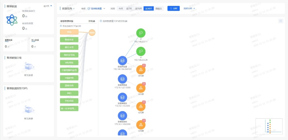
ϵͳÊáÀí¿Í»§Éí·ÝÐÅÏ¢£¨C1Àࣩ¡¢ÕË»§ÐÅÏ¢£¨C2Àࣩ¡¢ÉúÒâÐÐΪ£¨C3ÀࣩµÈÒªº¦Êý¾Ý×ʲú£¬£¬£¬£¬£¬£¬£¬½¨ÉèͳһµÄÊý¾ÝĿ¼£»£»£»ÒÀ¾Ý¡¶½ðÈÚÊý¾ÝÇå¾² Êý¾ÝÇå¾²·Ö¼¶Ö¸ÄÏ¡·£¨JR/T 0197¡ª2020£©£¬£¬£¬£¬£¬£¬£¬×Ô¶¯¶Ô¿Í»§Êý¾Ý°´Ãô¸Ð¶È´ò±ê£¬£¬£¬£¬£¬£¬£¬Îª½¹µãÊý¾ÝÉèÖøü¸ß·À»¤Æ·¼¶£»£»£»Á¬ÏµÖªÊ¶Í¼Æ×ÊÖÒÕ£¬£¬£¬£¬£¬£¬£¬¿ÉÊÓ»¯·ºÆðÊý¾ÝÔÚӪҵϵͳ¡¢µÚÈý·½½Ó¿Ú¡¢Íâ°üƽ̨¼äµÄÁ÷ת·¾¶£¬£¬£¬£¬£¬£¬£¬¾«×¼Ê¶±ð¸ßΣº¦½Úµã¡£¡£¡£¡£¡£¡£¡£
Ò»µ©±¬·¢¿Í»§Êý¾ÝÒì³£»á¼û£¬£¬£¬£¬£¬£¬£¬ÏµÍ³¿ÉÔÚÃë¼¶ÄÚ¶¨Î»¡°ºÎÈË¡¢ºÎʱ¡¢Í¨¹ýºÎϵͳ¡¢»á¼ûÁËÄÄЩ×ֶΡ±£¬£¬£¬£¬£¬£¬£¬´ó·ùÌáÉýÇå¾²ÏìӦЧÂÊ¡£¡£¡£¡£¡£¡£¡£


¶þ¡¢´òÔìAIÇý¶¯µÄʵʱΣº¦¼à²âÒýÇæ
ͨ¹ý°²ÅÅÓû§ÐÐΪÆÊÎö£¨UEBA£©Ä£×Ó£¬£¬£¬£¬£¬£¬£¬½¨ÉèÔ±¹¤/ϵͳµÄÕý³£²Ù×÷»ùÏߣ¬£¬£¬£¬£¬£¬£¬ÊµÏÖ¶Ô¸ßÆµÅÌÎÊ¡¢·ÇÊÂÇéʱ¼ä»á¼û¡¢¿çȨÏÞµ÷È¡µÈÐÐΪ×Ô¶¯´ò·ÖÔ¤¾¯¡£¡£¡£¡£¡£¡£¡£Á¬ÏµÊý¾ÝÇå¾²ÖÇÄÜÌ壬£¬£¬£¬£¬£¬£¬¼¯³ÉÓªÒµºÍÇå¾²Êý¾Ý£¬£¬£¬£¬£¬£¬£¬¹¹½¨Éî¶Èѧϰ¡¢Ñ»·Éñ¾ÍøÂçµÈÄ£×ÓËã·¨£¬£¬£¬£¬£¬£¬£¬Í¨¹ý¹æÔòÆ¥Å䡢ģʽʶ±ð¡¢Òì³£¼ì²â¡¢Ç÷ÊÆÆÊÎöµÈÐÐΪÆÊÎöÊÖÒÕ£¬£¬£¬£¬£¬£¬£¬Ê¶±ðÓû§ºÍʵÌåÒì³£ÐÐΪ£¬£¬£¬£¬£¬£¬£¬ÊµÏÖӪҵΣº¦¿ØÖÆÓë×·ËÝ¡£¡£¡£¡£¡£¡£¡£
ͨ¹ý»ùÓÚÒ쳣ģ×ÓЧ¹ûµÄ¶þ´Î´¦Öóͷ££¬£¬£¬£¬£¬£¬£¬¿É¾«×¼Ê¶±ð20%µÄ¸ß¼ÛÖµ¸æ¾¯£¬£¬£¬£¬£¬£¬£¬Ïû³ý80%¸æ¾¯ÔëÉù£¬£¬£¬£¬£¬£¬£¬ÖúÁ¦ÔËÓªÖ°Ô±¿ìËÙ¾Û½¹ÓÐÓÃÍþв£¬£¬£¬£¬£¬£¬£¬ÏÔÖøÌáÉýÆÊÎöЧÂÊ¡£¡£¡£¡£¡£¡£¡£
Èý¡¢Ò»Á¬ÑݽøµÄÇå¾²·À»¤ÄÜÁ¦
ƽ̨¶ÔÊý¾ÝÅúÁ¿µ¼³ö¡¢Òªº¦ÐÅÏ¢ÅÌÎʵȸßΣ²Ù×÷ʵÑ鶯̬Ԥ¾¯£¬£¬£¬£¬£¬£¬£¬½«Î£º¦¸æ¾¯×ª»¯Îª´¦Öóͷ£¹¤µ¥£¬£¬£¬£¬£¬£¬£¬Áª¶¯ºÏ¹æ¡¢¿Æ¼¼ÓëÓªÒµ²¿·ÖÐͬÏìÓ¦£»£»£»Í¬²½½¨ÉèÇå¾²ÔËÓª»úÖÆ£¬£¬£¬£¬£¬£¬£¬ÔÚ¿ÉÄÜÓ°ÏìÊý¾ÝÇ徲ʱʵʱ¸æ¾¯´¦Öóͷ£Ðγɳ£Ì¬»¯»úÖÆ£¬£¬£¬£¬£¬£¬£¬²¢»ùÓÚÀúÊ·ÊÂÎñ¸´ÅÌÒ»Á¬µü´úΣº¦Ê¶±ðÄ£×ÓÓë´¦Öóͷ£¹æÔò£¬£¬£¬£¬£¬£¬£¬ÊµÏÖÇå¾²ÄÜÁ¦µÄ×ÔÎÒÑݽøÓë±Õ»·ÌáÉý¡£¡£¡£¡£¡£¡£¡£
ͨ¹ý¶¯Ì¬Ô¤¾¯¡¢¿ç²¿·ÖÐͬÓë±Õ»·µü´ú»úÖÆ£¬£¬£¬£¬£¬£¬£¬ÊµÏÖÊý¾Ý¸ßΣ²Ù×÷µÄÖÇÄÜ·À¿ØÓëÇå¾²ÄÜÁ¦Ò»Á¬½ø»¯¡£¡£¡£¡£¡£¡£¡£
ËÄ´ó½¹µãÓÅÊÆ
ÖúÁ¦ÒøÐй¹½¨Êý¾ÝÇå¾²·ÀµØ
±¾¼Æ»®ÒÔÖÇÄÜ»¯¡¢È«ÖÜÆÚµÄÊý¾ÝÇ徲Σº¦ÆÊÎöΪ»ù´¡£¡£¡£¡£¡£¡£¡£¬£¬£¬£¬£¬£¬£¬ÁýÕÖÊý¾ÝÈ«ÉúÃüÖÜÆÚµÄ²Ù×÷¡¢ºÏ¹æÓëÒ쳣״̬£¬£¬£¬£¬£¬£¬£¬Í¨¹ýÊÕÂÞ¡¢¾«×¼²¶»ñ¡¢Éî¶ÈÆÊÎö¡¢Ö±¹ÛÕ¹ÊÕ¬ëÈ«³ÌËÝÔ´£¬£¬£¬£¬£¬£¬£¬Ô¤ÅÐΣº¦Ç÷ÊÆ£¬£¬£¬£¬£¬£¬£¬ÖúÁ¦Óû§ÊµÊ±ÕÆ¿ØÊý¾ÝÇå¾²Ì¬ÊÆ£¬£¬£¬£¬£¬£¬£¬ÊµÊ±·¢Ã÷²¢Õ¹ÍûDZÔÚÍþв¡£¡£¡£¡£¡£¡£¡£

Ò»¡¢ÖÇÄÜʶ±ðÐÂÎÅ̬Êý¾Ý
ÈÚºÏAIÊÖÒÕ£¬£¬£¬£¬£¬£¬£¬¶Ô¾²Ì¬´æ´¢Ó붯̬Á÷תÊý¾Ý¾ÙÐÐÉî¶ÈÆÊÎöÓë×Ô¶¯»¯´¦Öóͷ££¬£¬£¬£¬£¬£¬£¬¾«×¼Ê¶±ðÃô¸ÐÊý¾Ý¼°ÆäΣº¦¡£¡£¡£¡£¡£¡£¡£
¶þ¡¢ÖªÊ¶Í¼Æ×Õ¹ÏÖÊý¾ÝÁ÷¶¯Âß¼
»ùÓÚ֪ʶͼÆ×¹¹½¨ÊµÌ幨Áª£¬£¬£¬£¬£¬£¬£¬ÇåÎúÃè»æÊý¾ÝÁ÷¶¯µÄÖØ´óÐÐΪģʽ£¬£¬£¬£¬£¬£¬£¬Õ¹ÏÖÆäÄÚÔÚÂß¼£¬£¬£¬£¬£¬£¬£¬Ö§³ÖÊý¾ÝÇý¶¯¾öÒé¡£¡£¡£¡£¡£¡£¡£
Èý¡¢ÖÜÈ«Êý¾ÝΣº¦ÆÀ¹À
Á¬ÏµÉî¶Èѧϰ¡¢ÎÞ¼àÊÓѧϰÓëͼʶ±ðÊÖÒÕ£¬£¬£¬£¬£¬£¬£¬¿ªÕ¹È«ÉúÃüÖÜÆÚºÏ¹æÆÊÎö¡¢ÖصãÉó¼ÆÓëÒì³£¼ì²â£¬£¬£¬£¬£¬£¬£¬Ê¶±ðÒÑÖªÓëδ֪Σº¦£¬£¬£¬£¬£¬£¬£¬Õ¹ÍûÓ°Ïì¹æÄ£ÓëÉú³¤Ç÷ÊÆ¡£¡£¡£¡£¡£¡£¡£
ËÄ¡¢×¼È·×·×ÙÊý¾Ý·¾¶
ÔËÓöàάÆÀ¹ÀÖ¸±êÓë·¾¶Ì½Ñ°ÊÖÒÕ£¬£¬£¬£¬£¬£¬£¬Éî¶È×·ËÝÊý¾Ý»á¼ûÓë¹²ÏíÀú³Ì£¬£¬£¬£¬£¬£¬£¬¾«×¼¶¨Î»Ç±ÔÚй¶·¾¶£¬£¬£¬£¬£¬£¬£¬ÊµÊ±·À¿ØÎ£º¦¡£¡£¡£¡£¡£¡£¡£

ÔÚÊý×Ö½ðÈÚʱ´ú£¬£¬£¬£¬£¬£¬£¬Êý¾ÝÇå¾²²»µ«ÊÇÊÖÒÕͶÈ룬£¬£¬£¬£¬£¬£¬¸üÊÇÐÅÈλùʯ£»£»£»Î£º¦¼à²â²»µ«ÊǺϹæÒªÇ󣬣¬£¬£¬£¬£¬£¬¸üÊÇЧÀÍÑÓÉì¡£¡£¡£¡£¡£¡£¡£Í¨¹ý½¨ÉèÊý¾ÝÇå¾²Ì¬ÊÆÖÎÀíÆ½Ì¨£¬£¬£¬£¬£¬£¬£¬ÒøÐпÉʵÏÖÊý¾ÝÈ«ÉúÃüÖÜÆÚÇ徲Σº¦¼à²âÔ¤¾¯ÓëÈ«ÌìºòΣº¦Ì¬ÊÆÖÎÀí£¬£¬£¬£¬£¬£¬£¬È·±£Ã¿Ò»±ÊÊý¾ÝÁ÷¶¯Çå¾²¿É¿Ø£¬£¬£¬£¬£¬£¬£¬Îª¿Í»§ÐÅÈÎÓëÓªÒµÁ¢ÒìÌṩ¼áʵ°ü¹Ü¡£¡£¡£¡£¡£¡£¡£


¾©¹«Íø°²±¸11010802024551ºÅ